这可是困扰了我多年的问题,特别是配置监控系统 Grafana 的时候,当时我一直创建一直打开,打不开就一直删除,一直新建——折磨的我快疯了,原来是我太急了,等一等他就成功加载了
![图片[1]-群晖 Docker 中如果刚创建完一个容器,立刻打开会显示 502:那不是配置的问题,而是容器启动未完全。解决办法是等一等再刷新-胡宗胜的个人博客👤](https://huzongsheng.cn/wp-content/uploads/2026/01/image-5-1024x540.png)
顺便说说我以前是怎么创建一个docker容器并且配置访问的
1.先打开群晖的容器管理——映像——下载所需的容器——
![图片[2]-群晖 Docker 中如果刚创建完一个容器,立刻打开会显示 502:那不是配置的问题,而是容器启动未完全。解决办法是等一等再刷新-胡宗胜的个人博客👤](https://huzongsheng.cn/wp-content/uploads/2026/01/image-6.png)
2.接着我又打开 容器 创建一个容器
![图片[3]-群晖 Docker 中如果刚创建完一个容器,立刻打开会显示 502:那不是配置的问题,而是容器启动未完全。解决办法是等一等再刷新-胡宗胜的个人博客👤](https://huzongsheng.cn/wp-content/uploads/2026/01/image-7-1024x614.png)
3.接着又在 Web Station 中新建一个网络门户
![图片[4]-群晖 Docker 中如果刚创建完一个容器,立刻打开会显示 502:那不是配置的问题,而是容器启动未完全。解决办法是等一等再刷新-胡宗胜的个人博客👤](https://huzongsheng.cn/wp-content/uploads/2026/01/image-8-1024x615.png)
4.选择了对映容器——门户类型选择“基于端口”——填写对应端口——新增
![图片[5]-群晖 Docker 中如果刚创建完一个容器,立刻打开会显示 502:那不是配置的问题,而是容器启动未完全。解决办法是等一等再刷新-胡宗胜的个人博客👤](https://huzongsheng.cn/wp-content/uploads/2026/01/image-9-1024x786.png)
这才创建成功
我后来发现这件事之后我是怎么做的呢?
我直接在端口映射中将容器内部的 3000 端口映射到外部的 3000端口
![图片[6]-群晖 Docker 中如果刚创建完一个容器,立刻打开会显示 502:那不是配置的问题,而是容器启动未完全。解决办法是等一等再刷新-胡宗胜的个人博客👤](https://huzongsheng.cn/wp-content/uploads/2026/01/image-10-1024x773.png)
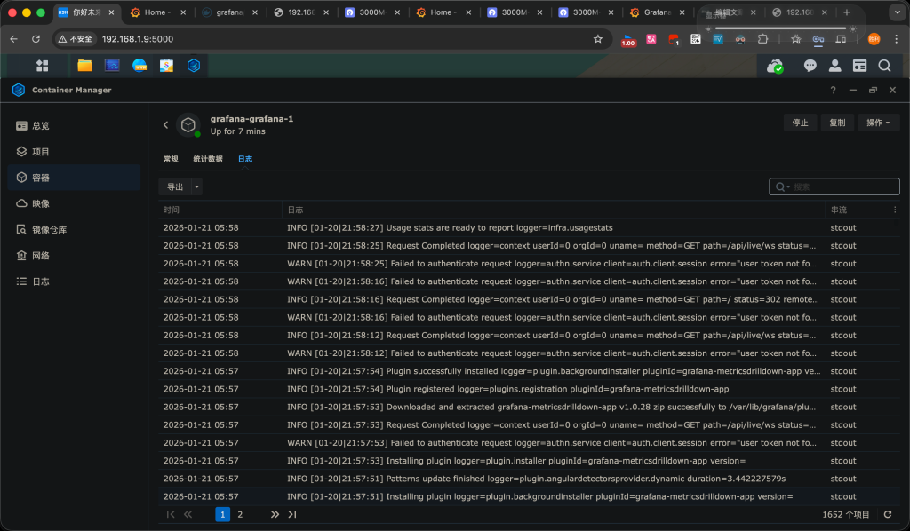
创建成功后 我们看他的日志发现日志在不断增长,等到日志增长速度突然讲到很低甚至日志不再增长之后再刷新目标页面发现可以访问了
![图片[7]-群晖 Docker 中如果刚创建完一个容器,立刻打开会显示 502:那不是配置的问题,而是容器启动未完全。解决办法是等一等再刷新-胡宗胜的个人博客👤](https://huzongsheng.cn/wp-content/uploads/2026/01/image-11-1024x598.png)
© 版权声明
文章版权归作者所有,未经允许请勿转载。
THE END







暂无评论内容